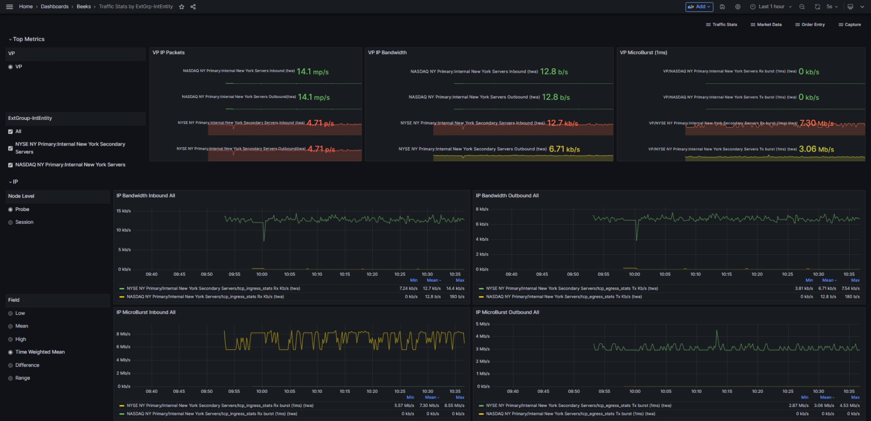
This dashboard shows the Traffic statistics by External Group. It provides a general overview of all network traffic statistics within a given timeframe. The stats are filtered by Visibility Point (VP) & External Group (extgroup_id), which are selectable at the top of the dashboard.
Usage instructions
Switch between Visibility Points and select the set of ExtGroup’s to view.
In the visualisations, you can switch IP between Probe and Session views.
You can also switch between Low, Mean, High, Time Weighted Mean, Difference and Range to view different aspects of the data.
Panel overview
The Top Metrics panels are:
IP Packets All
TCP Packets All
Trading Messages All
UDP Packets All
Market Data Messages All
The IP panels are:
IP Bandwidth Inbound All
IP Bandwidth Outbound AllIP Microburst Inbound All
IP Microburst Outbound All
The TCP panels are:
TCP Packets per second Inbound All
TCP Packets per second Outbound All
TCP External Loss All
TCP Internal Loss All
TCP RTT External All
TCP RTT Internal All
TCP OOS Outbound All
TCP OOS Inbound All
The UDP panels are:
UDP Bandwidth Inbound All
UDP Moving Average Packets per second All
The Trading panels are:
Trading Inbound Moving Average Latency All
Trading Outbound Moving Average Latency All
Trading Inbound Flow All
Trading Outbound Flow All
The Market Data panels are:
MD Wiretime Inbound All
MD Messages per second Inbound All
MD Gaps Inbound All
MD 1ms Burst Rate Bandwidth Inbound All
Use case: View network traffic statistics by External Group and Visibility Point
You want to examine all network traffic statistics by Visibility Point and External Group for a selected time period.
The example above shows Packet/Message rates for each given transmission protocol, and, depending on the protocol, displays visualisations for Bandwidth, Microburst, Wiretime, Gaps, Moving Average Latency, Flow, Burst Rate Bandwidth, Roundtrip Time, and Loss.

