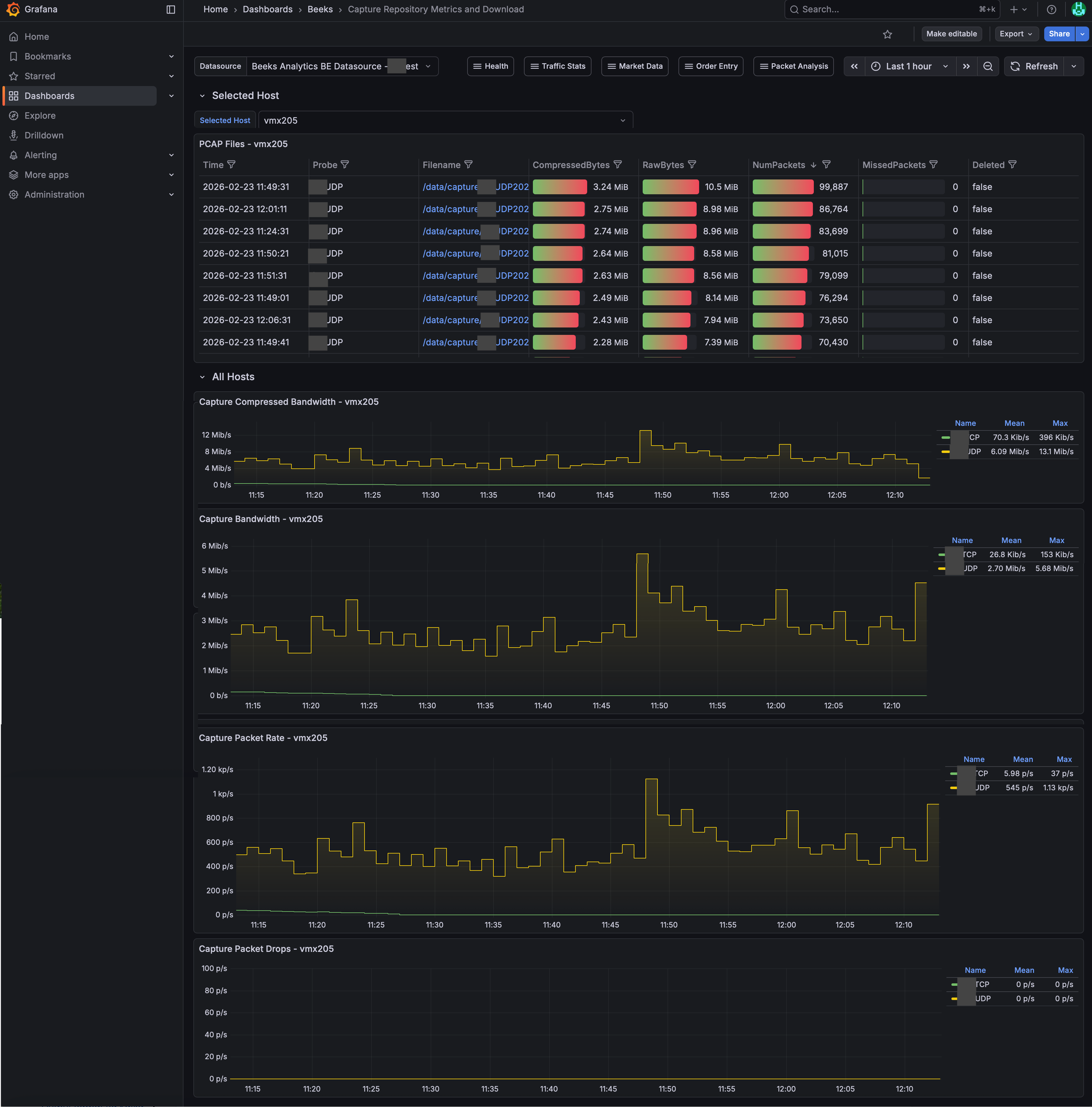
The Capture Repository Overview dashboard allows you to download original PCAPs. This dashboard also shows the health of the Packet Capture repository.
Capturee Repository Overview dashboard
Usage instructions
To download an individual PCAP, go to the PCAP file download panel and select the individual filenames.
The Health statistics available include the following:
Packet Bandwidth
Provides details of the packet bandwidth by streamPacket Rate
Provides details of the packet rate by streamCompressed Storage
Shows usage of the compressed storage on the capture systemDrops
Keeps a track of total drops of packets
